項目名稱:山東建筑大學能耗監測系統
項目類型:高校建筑能耗監測
建筑業主:山東建筑大學
施工單位:山東三水智能化工程有限公司
項目采購設備:高校建筑能耗監測系統1套,能耗數據采集器1臺,輔材1批。
項目介紹:
山東建筑大學(Shandong Jianzhu University)位于山東省濟南市,學校創建于1956年,1958年本科辦學。60多年來,學校扎根齊魯大地,秉承“厚德博學、筑基建業”的校訓和“勤奮嚴謹、團結創新”的校風,凝練特色、培植優勢,現已發展成為一所以工為主、以土木建筑學科為特色,工理管文法藝多學科交叉滲透、協調發展的多科性大學。
學校是山東省與住建部共建高校、服務國家特殊需求博士人才培養高校、國家“產教融合”項目建設高校、卓越工程師教育培養計劃高校、山東省應用型人才培養特色名校、國家文物局重點研究基地依托單位。
學校占地2400余畝,校舍面積70余萬平方米。館藏圖書398萬余冊,其中印本圖書198萬余冊、電子圖書200余萬冊。《山東建筑大學學報》為中國核心學術期刊(RCCSE)、華東地區優秀期刊和山東省優秀期刊,并被10大數據庫收錄。
學校設有20個學院(部)和4個研究(設計)院,61個本科專業,1個博士后科研流動站,1個博士人才培養項目,17個一級學科碩士點,18個專業學位類別,64個二級學科培養方向,擁有碩士研究生推免資格。學校面向全國30個省(市、自治區)招生,全日制在校生2.7萬余人。
建筑整體架構:

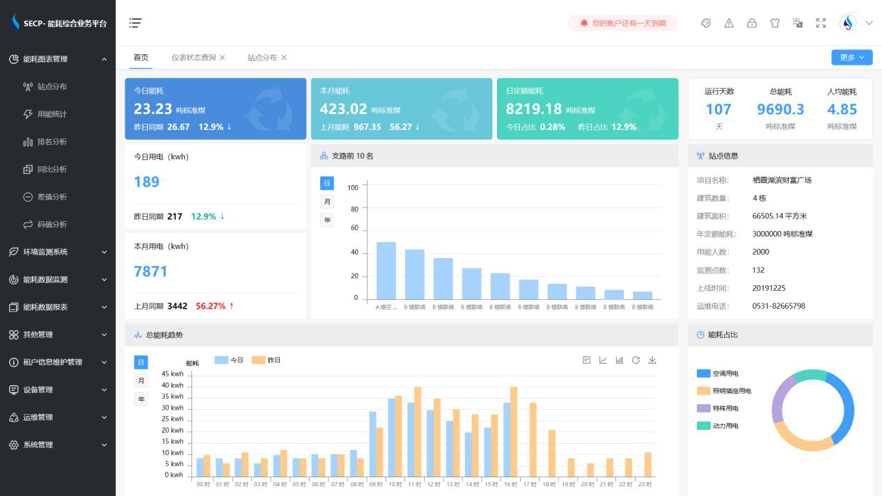
建筑能耗監測系統軟件界面圖

建筑能耗監測系統功能
1. 能耗分析
能耗分析中是對數據的圖形、圖表展示,其中包括用能統計、用能報表、排名分析、同比分析等功能。它可以分支路、分類、分項、分區域、分部門統計用能信息,查看能耗報表,用能同比分析,并進行差值分析與能耗排名分析。使得管理人員對能耗數據信息清晰明了,為節能降耗提供數據支持。
2. 租戶信息維護管理
主要是對建筑群的詳細信息(地址、編號、名稱、用能人數、建筑面積、采暖面積、建筑年份等)、區域信息、設備類型、項目信息進行管理,以便進行信息維護。
3. 設備管理
設備管理是對建筑物能源監測設備的管理,便于管理人員對能耗監測設備采集的當日數據量、運行狀態等信息了如指掌,以便及時發現異常,減少用能損失。
4. 權限管理
涵蓋角色管理、數據權限、接口權限等功能,方便不同的用戶對系統管理,并靈活配置不同權限。
5. 系統管理
系統管理可自動對缺失數據進行數據補調,不需要任何人工干預。同時支持手工補調數據,補調完成后恢復到自動補調狀態將剩余數據自動補調。系統管理確保數據成功上傳至上級平臺,讓用戶省心、放心!
建筑能耗監測系統架構圖
